NEWS
新闻中心

垃圾的热解气化处理技术

发布者:江苏中态环境工程有限公司 发布时间:2021-03-17 09:49:14 点击次数:445 关闭
一、我国垃圾处理存在的问题

  我国垃圾处理面临的常见问题,垃圾源头分类尚未实施,源头垃圾混合收集还会持续相当长的一段时间,垃圾成份复杂;目前中国垃圾处理主要采取传统焚烧方式,由于中国垃圾湿度大,热值低。因此传统焚烧处理时需借助油、天然气或煤或生物质等帮助然烧,消耗其它不可再生能源;传统焚烧方式排烟量大,且很难能符环保要求,特别是传统焚烧过程中产生的二恶英等有害气体处理不当就会造成环境污染;

  二、热解气化处理技术基本原理

  生活垃圾的有机成分主要是生物质及塑料等,通过清洁高效的热解气化系统,用较低的能耗产生高品质、中热值的燃气,直接供用户使用或通过燃气发电设备转换成电能。

  生活垃圾热解气化发电可以改善固废处理方式,有效控制垃圾处理过程中的二次污染。

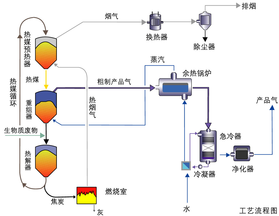
  三、生活垃圾热解气化工艺流程


四、热解气化系统的特点

  1.热解和燃烧过程同时进行,通过热解所剩焦炭的燃烧为热解过程供给热量。系统具有自持性。

  2.热解是在无氧及无水蒸气的状态下进行的,产生燃气热值高。热解燃气和热解焦炭燃烧产生的烟气是分离的,品质易于控制

  3.使用单一粒径的陶瓷颗粒或者经过筛分的炉渣做为传热介质,避免了的结焦、腐蚀等问题;

  4.移动床内的传热介质主要通过重力及机械提升运动,容易控制,可靠性高。
版权:江苏中态环境工程有限公司 固废垃圾处理:www.jszhongtai.com  苏ICP备19047188号 手机:18021169518  15190130911关键词:固体废物处理设备 垃圾处理设备厂家 垃圾热解气化